Enterprise Portal

Data som ger verkliga insikter.

Enterprise Portal Analytics använder du när du vill ha unika insikter om dina besökare. Det kan till exempel vara hur många personer som passerar en viss zon i en galleria, på en arena, i en butik eller till och med i en stadskärna.  

Vill du veta hur ofta besökarna återvänder till zonen? Det kan vi också lösa!

 

Knapp / Boka demo

 

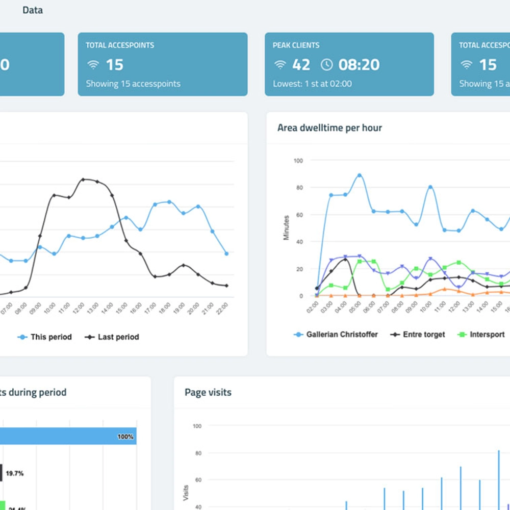
Exempel på besöksflödesdata

  • Unika förbipasserande
    Det totala antalet förbipasserande under en vald tidsperiod.
  • Unika besökare
    Det totala antalet unika besökare under en vald tidsperiod.
  • Konvertering
    Andelen av de förbipasserande som kliver in i zonen/butiken och konverteras till besökare/kunder under en vald tidsperiod.
  • Besökstid
    Genomsnittlig besökstid under en vald tidsperiod
  • Besöksflöde
    Se var och hur besökaren rört sig – optimera skyltningen!
  • Trender
    Se trender över när besökare kommer, hur länge de stannar, hur ofta de besöker andra butiker.

Exempel på användningsområden

  • Skicka personliga meddelanden när kunden är vid speciella zoner i din butik, arena eller hotell.
  • Optimera din skyltning genom att du ser hur besökaren rört sig.
  • Se trender över när besökare kommer, var de stannar, hur länge de stannar.

Kundcase

SHL

Läs hur Färjestad hockeyklubb framgångsrikt använder Enterprise Portal för att skapa en bättre arenaupplevelse. De ökade intäkterna från matcheventen med 64%.

Vill du veta mer? 

Hör av dig så berättar vi mer om Enterprise Portal. 

/Knapp/ 

Kontakta oss